Configurarea Motivator pentru Zoho CRM
Motivator pentru Zoho CRM
- Mergi la Setup > General > Motivator.
- Apasă Access Motivator.
Vei fi redirecționat către pagina principală Motivator pentru Zoho CRM într-un tab nou.
Pagina principală Motivator
- Home
- Dashboards
- KPI-uri
- Targets
- Games
- Achievements
- TV channels
- Teams
Comutarea între temele dark și light
Interfața utilizatorului poate fi personalizată conform preferințelor individuale. Poți comuta între modul dark sau light folosind pictograma de lângă imaginea de profil. Tema implicită va fi întotdeauna setată pe modul light.
Componentele și limitele lor pentru fiecare ediție
| Componente | Professional | Enterprise | Ultimate |
|
KPI
| 25 | 50 |
125
|
|
Target
| 25 (Fiecare target poate avea 10 configurări. De ex., 2 individuale, 1 companie, 7 echipe) |
50 (Fiecare target poate avea 10 configurări. De ex., 2 individuale, 1 companie, 7 echipe) |
125 (Fiecare target poate avea 10 configurări. De ex., 2 individuale, 1 companie, 7 echipe) |
| Echipă |
25 (Fiecare echipă poate avea 50 de utilizatori) |
50 (Fiecare echipă poate avea 100 de utilizatori) |
100 (Fiecare echipă poate avea 200 de utilizatori) |
|
Dashboard
|
10 (Fiecare dashboard poate avea 25 de componente) |
20 (Fiecare dashboard poate avea 25 de componente) |
100 (Fiecare dashboard poate avea 25 de componente) |
|
Games
|
|
|
|
|
TV Channel
|
10
|
|
|
Crearea KPI-urilor
Elementele cheie ale unui KPI
- Compararea performanței între perioade de timp
Pentru a înțelege și compara rezultatele KPI între diferite perioade de timp, trebuie să selectezi timpul pe baza căruia se consideră înregistrările pentru evaluarea KPI. De exemplu, dacă selectezi timpul de creare al unei înregistrări, poți: - Observa dacă numărul de înregistrări create în această lună sau săptămână este mai mare sau mai mic decât cel din luna sau săptămâna anterioară.
- Verifica dacă numărul de activități scadente în această săptămână este mai mare sau mai mic decât cel din săptămâna anterioară.
Notă: Timpul se calculează pe baza lunii, săptămânii și zilei calendaristice. De exemplu, dacă targetul lunar este setat pe data de 15, vei obține rezultatele de la 15 la 30 pentru acea lună. Pentru lunile următoare, rezultatul va fi afișat pentru întreaga lună calendaristică (1 la 30 sau 31). - Setarea scorurilor sau punctelor pentru destinatari
Există două moduri de a determina scorurile pentru oamenii de vânzări: - Setează puncte manual ori de câte ori o înregistrare îndeplinește un criteriu definit. De exemplu, dacă KPI-ul se execută la crearea unei înregistrări, atunci un punct va fi acordat ori de câte ori o înregistrare este creată de agentul de vânzări.
- Folosește valoarea prezentă într-un câmp numeric sau de valută, cum ar fi scorul lead-ului, ratingul clientului sau numărul de tichete închise ca puncte pentru reprezentantul de vânzări.
- Destinatarul punctelor
Scorurile sau punctele pot fi acordate proprietarului înregistrării, utilizatorului care modifică sau creează înregistrarea, sau oricărui utilizator secundar asociat cu înregistrarea. De exemplu, dacă un tichet este creat de un agent de suport, dar rezolvat de SME, atunci poți acorda puncte SME-ului în loc de creatorul tichetului.
- Conectează-te la contul tău CRM ca administrator.
- Apasă pictograma Sales Motivator (
) pe pagina principală CRM.
- Pe pagina principală Motivator pentru Zoho CRM , selectează Create KPI .
Alternativ, poți selecta KPI din meniu.
- Pe pagina Create KPI fă următoarele:
- Introdu numele KPI-ului .
- Selectează modulul .
- Alege timpul de selecție al înregistrărilor din lista derulantă.
De exemplu, perioada de timp a creării se va aplica înregistrărilor create de la data configurării.
- Selectează înregistrările cărora vrei să le aplici KPI-ul.
Poți defini criterii pentru care înregistrări să aplici KPI-ul. - Selectează una dintre următoarele opțiuni pentru Point Computation :
- Set point per record - Introdu o valoare, de exemplu 1 punct pentru fiecare lead generat.
- Use the value of the field as points - Selectează orice câmp numeric pentru a-l folosi ca scor, cum ar fi scorul lead-ului sau ratingul tichetului.
- Selectează un utilizator din lista derulantă Point Recipient , cum ar fi proprietarul lead-ului sau managerul de vânzări.
- Apasă Save .
- Apasă pe KPI din panoul din stânga.
- Pe tabloul KPI, treci cu mouse-ul peste cele trei puncte și selectează oricare dintre următoarele.
- About: Pentru a obține detalii despre KPI
- Edit: Pentru a edita setările KPI-ului
- Delete: Pentru a șterge KPI-ul
- Set Target: Pentru a crea cu ușurință un target din componenta KPI
- Create Game: Creează un joc cu componenta KPI
- Add to Dashboard: Adaugă KPI-ul la un dashboard
- Add to TV Channel: Adaugă KPI-ul la un canal TV

- Trecând cu mouse-ul peste tabloul KPI, vei avea opțiunea de a face Refresh KPI-ului.

Notă
- Va fi disociat de toate jocurile.
- Targeturile, canalele TV și dashboard-urile asociate cu KPI-ul vor fi de asemenea șterse.
Vizualizarea performanței unui KPI
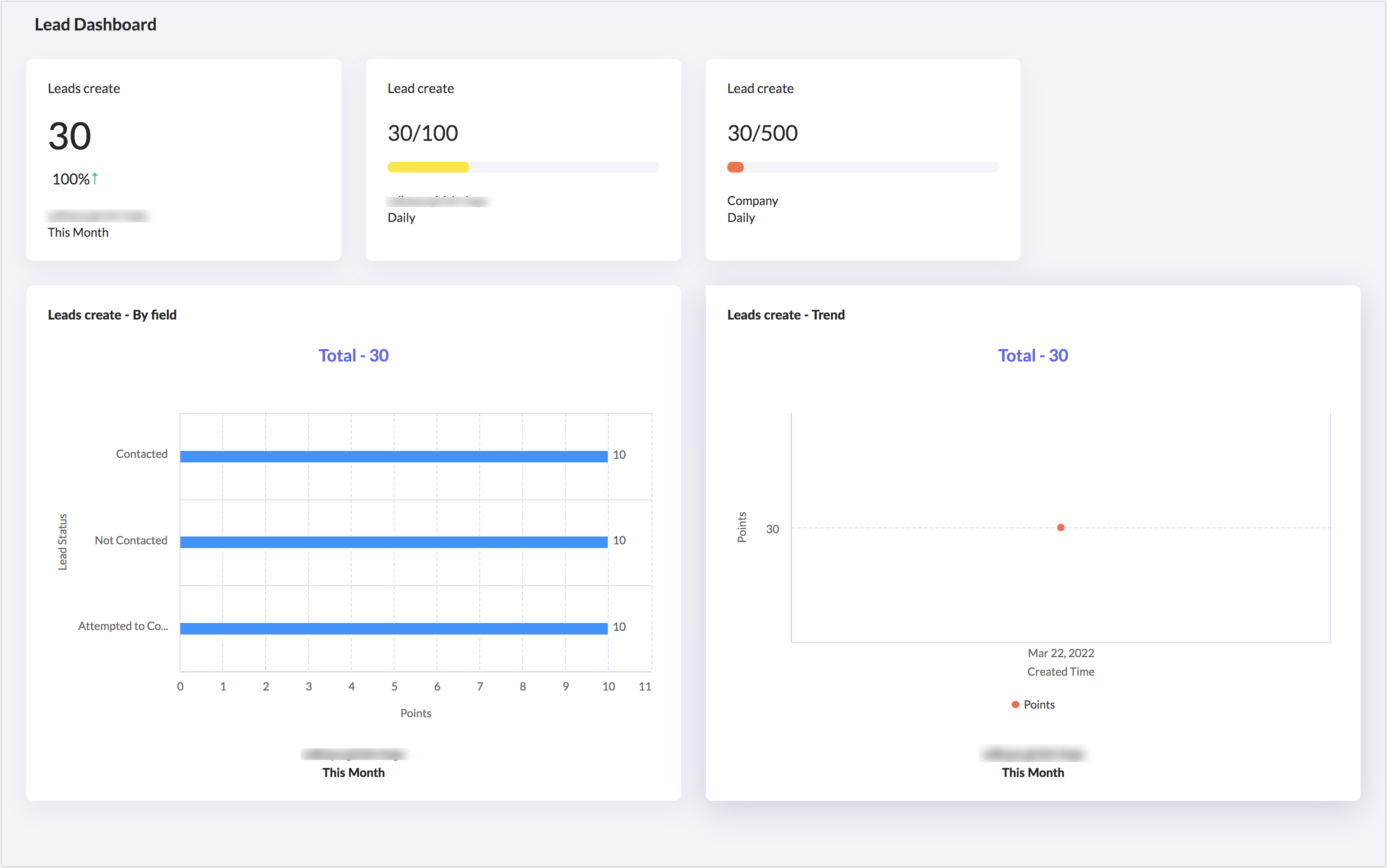
- Creștere sau scădere procentuală: Poți selecta o durată: (luna aceasta, astăzi, săptămâna aceasta, anul acesta, trimestrul acesta sau o perioadă personalizată) pentru a vedea creșterea sau scăderea procentuală a metricii KPI. De exemplu, în imaginea de mai jos, există o scădere de 10% în crearea lead-urilor luna aceasta comparativ cu luna anterioară.
- Tendințe: Poți vizualiza creșterea sau scăderea numărului de puncte de la data creării până în ziua curentă. Dacă punctele sunt alocate pe baza unei valori de câmp, atunci valoarea totală de la data creării va fi afișată.
Poți analiza și evalua datele pe diferite intervale de timp, cum ar fi zile, săptămâni sau luni, pentru componente cu o durată de un trimestru sau un an. În plus, pentru componente cu o durată de o lună, poți împărți datele pe bază zilnică sau săptămânală pentru a obține o vizualizare cuprinzătoare a metricilor lor.
- Performanța unui utilizator: Poți vedea numărul de puncte obținute de fiecare individ. Reprezentarea grafică facilitează compararea și vizualizarea celor care au obținut cele mai multe puncte.
- Puncte obținute pe un câmp: Poți vizualiza punctele obținute într-un anumit câmp. De exemplu, selectezi câmpul Lead Source pentru a vedea care sursă a generat cele mai multe lead-uri sau poți vizualiza lead-urile pe industrie pentru a vedea care industrie este cea mai interesată de produsul tău.
- Pe pagina principală Motivator pentru Zoho CRM , apasă KPI din meniul din stânga.
- Alege un KPI și apasă pe el.
- Apasă Trend , By user sau By field pentru a vizualiza performanța.
Dacă selectezi By field, alege un câmp din lista derulantă. - Apasă Show records pentru a vizualiza care înregistrări au obținut punctele respective.
Crearea echipelor
- Un utilizator poate face parte din mai multe echipe. Cu toate acestea, poate fi atribuit doar unei singure echipe per joc.
- Un lider de echipă nu poate face parte din echipă ca utilizator și viceversa.
- Pe pagina principală Motivator pentru Zoho CRM , apasă Teams din meniul din stânga.
- Pe pagina Create Team , introdu un nume pentru echipă .
- Selectează utilizatorii din lista derulantă direct.
În plus, poți apăsa opțiunea Advanced pentru a selecta toți utilizatorii cu anumite roluri și/sau teritorii.
- Selectează unul dintre utilizatori ca Team Lead.
- Apasă + Add în Team Logo pentru a adăuga un logo echipei.
- Selectează o imagine de pe computer, decupează logo-ul pentru a-l seta ca logo de echipă.
- Dimensiunea logo-ului trebuie să fie mai mică de 5 MB. Poate fi în oricare dintre aceste formate: PNG, JPG, BMP și GIF.
- Apasă Save.

Crearea targeturilor
- Pe pagina principală Motivator pentru Zoho CRM , apasă Targets din meniul din stânga.
- Pe pagina Create Target , introdu Target Name (de ex., Target săptămânal de generare lead-uri)
- Selectează KPI din lista derulantă.
Poți crea și un KPI. - Selectează Target period din lista derulantă.
- La Set Target for alege Company, Individual sau Team și atribuie puncte. Poți seta targetul pentru toate cele trei.
Dacă alegi Individual sau Team, selectează un utilizator sau o echipă. - Apasă + pentru a adăuga mai multe targeturi.
- Adaugă un Badge.
- Apasă Save.
Vizualizarea progresului targetului

Filtrarea KPI-urilor și targeturilor
- Modul: Poți selecta un modul și vizualiza KPI-urile și targeturile create pentru acesta.
- Timp: Folosește un filtru bazat pe timp pentru a vizualiza KPI-urile și targeturile create astăzi sau în luna, săptămâna, trimestrul sau anul curent. Poți introduce și date personalizate pentru a vizualiza targeturi sau KPI-uri pentru o perioadă specifică.
- Creat pentru: Vizualizează KPI-urile și targeturile create pentru întreaga companie, echipe sau utilizatori specifici.
Compararea KPI-urilor și targeturilor


Parametrii de comparare pentru KPI-uri
- Un KPI poate fi comparat cu alte KPI-uri.
- Compararea se poate face între echipe, utilizatori, companie sau durată.
- Un KPI bazat pe utilizator sau echipă poate fi comparat cu alte 4 KPI-uri similare.
- Durata poate fi: orice zi din calendar, o săptămână anterioară, oricare dintre ultimele 5 luni, oricare dintre ultimele 5 trimestre sau oricare dintre ultimii 3 ani.
Parametrii de comparare pentru Target
- Compararea se poate face între utilizatori, echipe, companie sau durată.
- Un target (utilizator, echipă sau companie) poate fi comparat cu alte 4 targeturi.
- Durata poate fi: Ieri, Săptămâna trecută, Luna trecută, Trimestrul trecut sau Anul trecut.
- Apăsarea butonului Reset va elimina compararea.
- Apăsarea pe show records va afișa doar înregistrările KPI-ului sau Targetului principal. Înregistrările din KPI-urile și Targeturile folosite pentru comparare nu vor fi afișate.
- Rezultatele comparării nu pot fi salvate.
- Pe pagina Sales Motivator , apasă KPI sau Target .
- Pe pagina KPI sau Target , selectează una dintre componente.
- Apasă Compare .
- Alege fie KPI-uri, fie Targeturi în funcție de componenta pe care vrei să o compari.
- La Compare , selectează fie Company, Users, Teams sau Compare with a timeline, așa cum este afișat pe ecran.
Opțiunile vor fi afișate în funcție de durata selectată pentru componenta principală.

- Apasă Compare .
- Poți apăsa Reset pentru a elimina compararea.
- Selectează tab-urile By user sau By field (selectează un câmp) respectiv și bifează Compare with Last month .

Crearea jocurilor
- Joc în desfășurare: Poți încheia un joc în desfășurare oricând dorești. Tabloul jocului va afișa punctele totale obținute de participanți. Un grafic îți va arăta scorul zilei curente. Poți apăsa Full Details pe grafic pentru a vizualiza numărul de puncte obținute pe fiecare înregistrare și modulul căruia îi aparține înregistrarea.
- Joc viitor: Poți edita sau șterge un joc viitor. Tabloul jocului va afișa durata jocului și participanții.
- Joc finalizat: Tabloul va afișa durata jocului, participanții și punctele lor, precum și badge-urile câștigate de fiecare participant.
- Pe pagina principală Motivator pentru Zoho CRM , apasă Games din meniul din stânga.
- Apasă Create Game și introdu Game name .
- Selectează unul sau mai multe KPI-uri din lista derulantă.
Poți crea și un KPI. - Alege Game Type : Individual sau Team.
- Individual - selectează utilizatorii din lista derulantă.
- Team - selectează echipele din lista derulantă.
- La Set Duration , selectează o dată și oră pentru data de început și de sfârșit.
- Bifează caseta Repeat this game și selectează timpul: day, week sau month .
- Introdu numărul de zile/săptămâni/luni .
- Selectează Viewers din lista derulantă.
- Apasă Save.
- Pe pagina principală Motivator pentru Zoho CRM , apasă Games din meniul din stânga.
- Pe orice joc în desfășurare sau viitor, apasă pictograma Ellipsis și selectează Edit.

- Editează orice parametru, inclusiv participanții, durata, recompensele, KPI-urile sau numele.
Datele jocului vor reflecta modificările de îndată ce configurația este actualizată.
- Trecând cu mouse-ul peste tabloul jocului, vei avea opțiunea de a face Refresh.
Realizări
Difuzarea performanței pe canale TV și Dashboard-uri
Canale TV
- Pe pagina principală Motivator pentru Zoho CRM , apasă TV Channels din meniul din stânga.
- Apasă Create your First TV Channel.
- Apasă pictograma + .
- Pe pagina Add Component , selectează un tip de componentă: KPI, Target sau Game .
- KPI: alege un KPI și selectează tipul (user, team sau company). Selectează utilizatorii și echipa ale căror KPI-uri vrei să le afișezi. Selectează o perioadă pentru care vrei să difuzezi.
- Target: Alege un Target și selectează tipul (user, team sau company). Selectează utilizatorul, echipa sau compania ale căror targeturi vrei să le afișezi.
- Dacă selectezi Game, alege un joc din lista derulantă.
- Apasă Add.
- Redenumește canalul TV și setează timpul de tranziție pentru fiecare ecran.
- Previzualizează canalul TV, anulează crearea sau salvează.
Anunțuri pe canalul TV
- Navighează la canalul tău TV.
- Apasă pe cele trei puncte și apasă 'Announcement.'

Pe panoul Create Announcement adaugă conținutul tău. - Apasă Create.

Dashboard
Pe pagina principală Sales Motivator .
Apasă meniul derulant Create New, selectează Dashboard.

Vei fi redirecționat către editorul de dashboard.
Introdu numele dashboard-ului.
Modifică vizibilitatea dashboard-ului.
Apasă Add Component pentru componentele pe care le dorești în dashboard-ul tău.

Odată ce componentele sunt adăugate, le poți reordona conform cerințelor tale.
Apasă Save.
Pentru a adăuga o componentă la dashboard
- Apasă Add Component .
- Selectează un tip de componentă și urmează pașii de la 5 la 11 menționați în instrucțiunile de creare canal TV .
- Pe pagina Add Component , selectează un tip de componentă: KPI, Target sau Game .
- KPI: alege un KPI și selectează tipul (user, team sau company). Selectează utilizatorii și echipa ale căror KPI-uri vrei să le afișezi. Selectează o perioadă pentru care vrei să difuzezi.

- Target: alege un Target și selectează tipul (user, team sau company). Selectează utilizatorul, echipa sau compania ale căror targeturi vrei să le afișezi.
- Game: alege un joc din lista derulantă.
- Selectează tipul corespunzător — User/Team/Company.
- Selectează perioada dorită.
- Selectează tipul componentei în cazul KPI-urilor.
Tipul componentei poate fi KPI Overview, Trend, By Field sau By users.
Astfel, poți adăuga detalii interioare direct pe Dashboard-ul principal Motivator și obține o privire de ansamblu asupra informațiilor cheie dintr-o singură privire.
- Apasă Save.

Opțiunea tip componentă este în prezent aplicabilă doar pentru componentele KPI.
- În tab-ul Dashboard , apasă lista derulantă All.
- Selectează filtrul pentru a vizualiza dashboard-urile create de tine, partajate cu tine, vizualizate recent și favorite.
Activarea vizualizării live pentru Dashboard-uri



Notificări în Motivator
Vei fi notificat pe ecranul Motivator și în alte locuri din Zoho CRM.
Panoul de notificări Motivator

Pentru a accesa panoul de notificări Motivator
- Mergi la Setup > General > Motivator > Access Motivator.
- Apasă pe pictograma clopoțelului de pe pagina principală Motivator.

- În panoul de notificări poți filtra notificările — vizualizează toate notificările sau doar notificările legate de jocuri, targeturi, sau notificările citite, necitite sau favorite.

- Poți marca și toate notificările ca citite sau șterge toate notificările din panou.

- Poți apăsa pe o notificare pentru a vizualiza diverse detalii legate de aceasta, extinse în panouri ulterioare.

- Poți marca diverse notificări ca favorite și le poți vizualiza mai târziu filtrând notificările favorite.

Alte locuri în CRM

Acțiuni | Funcționalități | ||
KPI | Target | Game | |
Adăugat |
| ✓ | ✓ |
Eliminat |
| ✓ | ✓ |
Început |
|
| ✓ |
Finalizat |
| ✓ | ✓ |
Creat |
| ✓ | ✓ |
Actualizat | ✓ | ✓ | ✓ |
Șters | ✓ | ✓ | ✓ |
Avansare nivel |
|
| ✓ |
Coborâre nivel |
|
| ✓ |
- Pentru Targeturi: Organizatorul, echipele, utilizatorii participanți și, în cazul targeturilor de companie, administratorii pot vizualiza toate notificările legate de targeturi. De asemenea, oricine actualizează sau modifică un target va primi și notificări privind targeturile.
- Pentru Jocuri: Notificările pentru diferitele acțiuni și schimbări de status ale jocurilor vor fi disponibile pentru organizator, echipa participantă și utilizatorii săi, precum și orice spectator al jocului.
- Pentru KPI-uri: Dacă un utilizator este asociat cu un target sau un joc în desfășurare, va fi notificat despre KPI-uri. Pe lângă aceștia, organizatorul, participanții sau spectatorii vor fi de asemenea notificați despre diferite modificări și alte acțiuni.
Articole Similare
Partener Certificat Zoho
Ai nevoie de ajutor cu Zoho CRM?
Echipa noastra te poate ajuta cu implementarea, personalizarea si suportul Zoho CRM. Peste 200 de proiecte finalizate din 2011.
Contacteaza-ne